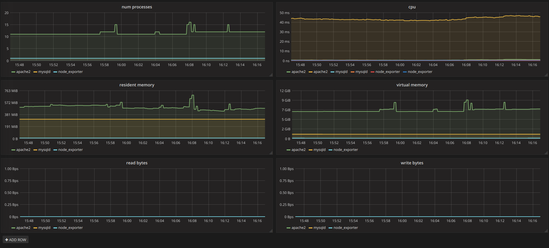
Monitoreo por proceso con Promethus Publicado por Deimos el 21/Apr/2019 - 15:36

Monitorear la carga en el servidor es útil, pero no tanto cuando no tenemos una clara separación por proceso para identificar problemas entre los mismos, existen exporters para Promet ... Continuar Leyendo
Sistema privado de almacenamiento en la nube Publicado por Deimos el 04/Nov/2018 - 04:24

A menudo me preocupo por mi privacidad en Internet, aunque esté haciendo, viendo o descargando algo que a nadie podría causarle curiosidad, me agrada saber que no estoy siendo observa ... Continuar Leyendo
Uso Empresarial de la Deep Web Publicado por Deimos el 12/Jul/2018 - 00:36

No hace falta mencionar todas las historias que se cuentan a cerca de la famosa Deep Web, y quizá hasta hayas navegado en alguna que otra página buscando las promesas de algún ... Continuar Leyendo
Qubes, el Sistema Operativo Razonablemente Seguro Publicado por Deimos el 16/Apr/2018 - 23:38

Si te dijera que uso la misma computadora para navegar en sitios poco confiables, para jugar en emuladores, descargar archivos posiblemente infectados y al mismo tiempo para desarrollar ... Continuar Leyendo
Verificar el estado de Internet, sesion del usuario y otros errores vía javascript Publicado por Deimos el 11/Feb/2018 - 00:19

Dependiendo de tu aplicación web, quizá requieras comprobar la conexión de Internet desde el cliente, existen varias maneras para hacerlo, de hecho hay una buena librería para ello: ... Continuar Leyendo
Protege tus llaves privadas con Kryptonite Publicado por Deimos el 28/Dec/2017 - 17:14

Ya sabemos que el acceso más seguro hacia nuestros servidores es por medio de llave pública y privada, la pública la dejamos en cada uno de los servidores a los que deseamos acceder ... Continuar Leyendo
Endless SO, informática para todos Publicado por Deimos el 17/Dec/2017 - 14:24

Si eres de aquellos que, como yo, utilizaron en sus inicios la enciclopedia Encarta para realizar sus trabajos en la biblioteca escolar, quizá también te sentiste maravillado p ... Continuar Leyendo
Acceso SSH con llave privada y home encriptado Publicado por Deimos el 26/Nov/2017 - 12:20

El acceso a nuestro servidor por medio de SSH con nuestra llave privada, deshabilitando el logueo por password, es una de las mejores medidas de seguridad que debemos toma ... Continuar Leyendo
Sistema de CCTV con Linux Publicado por Deimos el 20/Nov/2017 - 15:19

Hace rato que tenía algunas cámaras de CCTV por ahí y quería darles uso, aunque no lo había hecho por falta de un DVR; se me ocurrió utilizar mi laptop para grabar e ... Continuar Leyendo
Solución a la hora incorrecta en dual boot Linux - Windows Publicado por Deimos el 19/Oct/2017 - 00:29

Regularmente tengo dual boot con Linux y Windows para trabajo y para juego, supongo que no tengo que decir cuál es cuál (pero sí, lo confieso, de vez en cuando realizo ... Continuar Leyendo
Cómo bloquear la búsqueda por doble shift en PhpStorm Publicado por Deimos el 12/Oct/2017 - 13:45

PhpStorm es mi IDE preferido para proyectos en PHP, pero la herramienta Search Everywhere que se activa al presionar dos veces Shift, se me ha hecho fas ... Continuar Leyendo
Instalación y Configuración de Prometheus para Monitorear tu Sistema Ubuntu Publicado por Deimos el 08/Oct/2017 - 13:30

Prometheus es un sistema open source para el monitoreo de sistemas, colecta datos de los llamados Exporters para guardarlos en una base de datos de tipo time-series y poder ... Continuar Leyendo
Instalacion de Windows XP en HP Pavilion g4-1191la Publicado por Deimos el 03/Sep/2017 - 23:43

Debo confesar que aún guardo cierto agrado por Windows XP, por lo que cuando debo instalar este sistema operativo no pongo tanta resistencia, aunque esté de antemano enterado de los i ... Continuar Leyendo
Analisis de Circuito del Energizador Yonusa Publicado por Deimos el 29/Jul/2017 - 14:25

Este es un complemento de la anterior entrada sobre las vuln ... Continuar Leyendo
Disqus comparte datos de más Publicado por Deimos el 22/Jul/2017 - 01:50

No voy a dar una larga introducción sobre lo que es éste servicio, sólo digamos que nos ayuda con la administración de los comentarios en tu sitio, con moderadores, estadísticas, e ... Continuar Leyendo
Cercas Electrificadas. Debilidades en Sistemas de Seguridad Electrónica Publicado por Deimos el 21/Jul/2017 - 22:51

ACLARACIÓN y ADVERTENCIA. A continuación expondré las debilidades que podemos encontrar en los Sistemas de Seguridad Electróni ... Continuar Leyendo
Servicio gratuito de correos para tu dominio Publicado por Deimos el 21/Jul/2017 - 22:25

De nada sirve un dominio personalizado si no cuentas con un servicio de correo con cuentas ligadas a el. Hay algunos proveedores que cuentan con excelentes planes, pero, en el caso de q ... Continuar Leyendo